钢铁行业

钢厂废水来源

钢铁企业生产过程中每个环节都有废水产生,包括生产工艺过程用水、设备与产品冷却水、烟气洗涤和场地冲洗等。大部分废水经简单处理后即可回用,少部分废水含有污染物需要经处理后方可回用或串级使用。

钢厂废水特点:

  • 水质水量波动大
  • 排放量大
  • 色度、硬度及悬浮物含量高
  • 除焦化废水外有机污染物含量较低
钢铁1
钢铁2

钢厂废水处理技术

钢厂废水一般采用“混凝沉淀+V型滤池+超滤+反渗透”的处理路线,可以大大减小废水排放量。反渗透处理后,浓盐水的TDS一般不超过8%,可以用作原料喷洒水、烧结厂混料用水、高炉冲渣水和炼钢热闷渣用水。虽然没有废水排出厂区,但也不是真正意义上的零排放。

通过MVR或多效蒸发技术,对反渗透后的浓盐水进一步浓缩结晶,将废水中盐分固化下来,蒸馏水返回厂区用水点,从而实现钢厂废水零排放。

电厂废水来源

火力发电在我国的电力领域仍旧占据着较为重要的地位,大型火力发电厂是我国电力的主要来源,也是污染的大户之一。火力发电厂实现可持续发展的重要目标就是提高发电效率,降低发电过程中的污染。在火力发电厂会产生一定量的废料以及废水,如何处理这些废水就成为了火力发电厂日常工作重要课题,火力发电厂的废水主要来源是灰场废水、生活用水和工业用水三种,三峰环保从电厂废水的特点与治理方法出发,主要在电厂脱硫废水处理中提供高效节能、安全可靠的解决方案。

针对节能减排、保护环境的当前形势,目前废水处理工作中较为重要的是脱硫废水的处理与合理排放。脱硫废水是电厂使用以湿式石灰石和石膏进行脱硫工艺而产生的工业废水。脱硫废水和电厂其它种类的废水相比,水中的污染物含量较高,含有各种无机盐和重金属,对环境的损伤较大。

特点:

  • 成分复杂,水质水量变动大—导致预处理难度大;
  • 结垢离子含量高—蒸发浓缩易结垢,预处理运行成本高;
  • 结晶盐处置难—盐成分波动大,盐资源化难度大。
电厂1
电厂2

电厂废水处理技术

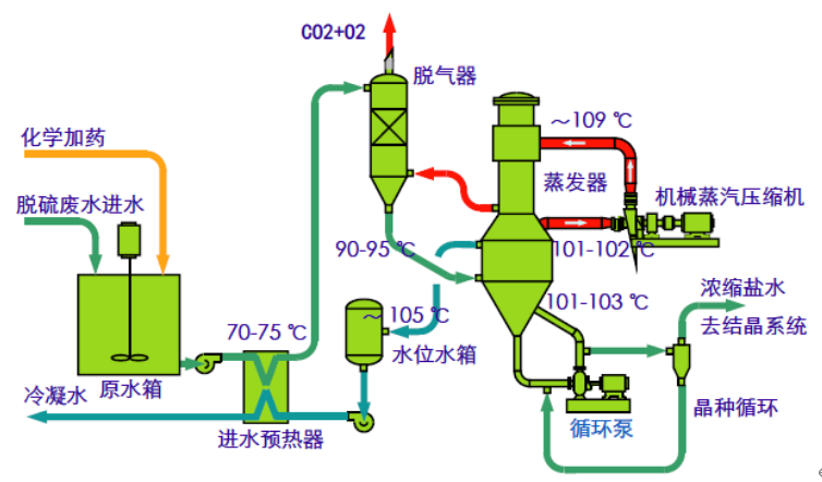
脱硫废水由于其污染严重的特点,一般采用多种废水处理的工艺进行综合处理。脱硫废水处理主要分3个步骤:预处理、蒸发浓缩、蒸发结晶。

预处理工艺

预处理技术一般指凝聚澄清及酸碱中和相结合的技术,去除脱硫废水中的悬浮颗粒物、重金属离子及部分盐类。比如通过升高PH使得废水中的重金属离子与氢氧根离子行成沉淀物。絮凝工艺是指使用PAC溶液将废水析出的小晶体固化,使其更加容易被沉淀。PAC溶液的选用十分重要,要根据废水处理的工艺进行准确处理。在必要的情况下还可以使用助凝剂让晶体沉淀更加迅速。澄清工艺是最后的处理方式,将以上处理过后的废水放入澄清设备,将废水中的固体和液体分离。

蒸发浓缩工艺

脱硫废水经过预处理后,除掉了溶液中的悬浮颗粒与重金属离子,其中Ca2+,Mg2+的含量仍然很高,进入蒸发浓缩工段容易导致加热管路的堵塞。离子交换软化+反渗透处理技术比较常用于蒸发前的去除钙镁离子,同时实现脱硫废水的浓缩。但树脂及膜的运行成本较高。三峰能够提供更为高效节约的晶种法MVR降膜蒸发,出水水质好,抗负荷冲击能力强。

蒸发结晶工艺

目前的结晶工艺主要有两种:晶种法制盐结晶与纳滤分盐MVR结晶。经过比较运行成本,出盐浓度与品质,操作便利性等方面,晶种法制盐结晶更为合适。

寻求更多解决方案

相关资源

煤化工3

膜系统

生化处理系统

滚动至顶部